Перейти к основному содержимому
Перейти к основному содержимому

Мониторинг логов MongoDB с ClickStack

Вкратце

Собирайте и визуализируйте логи сервера MongoDB (JSON-формат 4.4+) в ClickStack с помощью OTel-приёмника filelog. Включает демо-набор данных и готовую панель мониторинга.

Интеграция с существующей MongoDB

В этом разделе описано, как настроить существующую установку MongoDB для отправки логов в ClickStack, изменив конфигурацию OTel collector ClickStack. Если вы хотите протестировать интеграцию MongoDB перед настройкой собственной среды, воспользуйтесь нашей предварительно настроенной конфигурацией и образцами данных в разделе "Демо-набор данных".

Предварительные требования

  • Запущенный экземпляр ClickStack
  • Существующая самоуправляемая установка MongoDB (версии 4.4 или новее)
  • Доступ к файлам логов MongoDB

Проверка конфигурации логирования MongoDB

MongoDB 4.4+ по умолчанию выводит структурированные JSON-логи. Проверьте расположение лог-файла:

cat /etc/mongod.conf | grep -A 5 systemLog

Стандартные расположения журналов MongoDB:

  • Linux (apt/yum): /var/log/mongodb/mongod.log
  • macOS (Homebrew): /usr/local/var/log/mongodb/mongo.log
  • Docker: Логи часто выводятся в stdout, но можно настроить запись в /var/log/mongodb/mongod.log

Если MongoDB выводит журналы в stdout, настройте запись в файл, обновив mongod.conf:

systemLog:
  destination: file
  path: /var/log/mongodb/mongod.log
  logAppend: true

После изменения конфигурации перезапустите MongoDB:

# For systemd
sudo systemctl restart mongod

# For Docker
docker restart <mongodb-container>

Создание пользовательской конфигурации OTel collector для MongoDB

ClickStack позволяет расширить базовую конфигурацию OpenTelemetry Collector, подключив пользовательский файл конфигурации и задав переменную окружения. Пользовательская конфигурация объединяется с базовой конфигурацией, управляемой HyperDX через OpAMP.

Создайте файл с именем mongodb-monitoring.yaml со следующей конфигурацией:

receivers:
  filelog/mongodb:
    include:
      - /var/log/mongodb/mongod.log
    start_at: beginning
    operators:
      - type: json_parser
        parse_from: body
        parse_to: attributes
        timestamp:
          parse_from: attributes.t.$$date
          layout: '2006-01-02T15:04:05.000-07:00'
          layout_type: gotime
        severity:
          parse_from: attributes.s
          overwrite_text: true
          mapping:
            fatal: F
            error: E
            warn: W
            info: I
            debug:
              - D1
              - D2
              - D3
              - D4
              - D5

      - type: move
        from: attributes.msg
        to: body

      - type: add
        field: attributes.source
        value: "mongodb"

      - type: add
        field: resource["service.name"]
        value: "mongodb-production"

service:
  pipelines:
    logs/mongodb:
      receivers: [filelog/mongodb]
      processors:
        - memory_limiter
        - transform
        - batch
      exporters:
        - clickhouse
Примечание
  • В пользовательской конфигурации вы определяете только новые получатели и конвейеры. Процессоры (memory_limiter, transform, batch) и экспортеры (clickhouse) уже определены в базовой конфигурации ClickStack — вам нужно лишь ссылаться на них по имени.
  • Эта конфигурация использует start_at: beginning, чтобы считывать все существующие логи при запуске коллектора. Для рабочих развертываний измените значение на start_at: end, чтобы избежать повторного приёма логов при перезапуске коллектора.

Настройка ClickStack для загрузки пользовательской конфигурации

Чтобы включить пользовательскую конфигурацию коллектора в существующем развертывании ClickStack, необходимо:

  1. Смонтируйте пользовательский файл конфигурации по пути /etc/otelcol-contrib/custom.config.yaml
  2. Задайте переменную окружения CUSTOM_OTELCOL_CONFIG_FILE=/etc/otelcol-contrib/custom.config.yaml
  3. Смонтируйте каталог логов MongoDB, чтобы коллектор мог их читать

Обновите конфигурацию развертывания ClickStack:

services:
  clickstack:
    # ... существующая конфигурация ...
    environment:
      - CUSTOM_OTELCOL_CONFIG_FILE=/etc/otelcol-contrib/custom.config.yaml
      # ... другие переменные окружения ...
    volumes:
      - ./mongodb-monitoring.yaml:/etc/otelcol-contrib/custom.config.yaml:ro
      - /var/log/mongodb:/var/log/mongodb:ro
      # ... другие тома ...
Примечание

Убедитесь, что коллектор ClickStack имеет необходимые права доступа для чтения файлов журналов MongoDB. В производственной среде используйте монтирование в режиме только для чтения (:ro) и соблюдайте принцип минимальных привилегий.

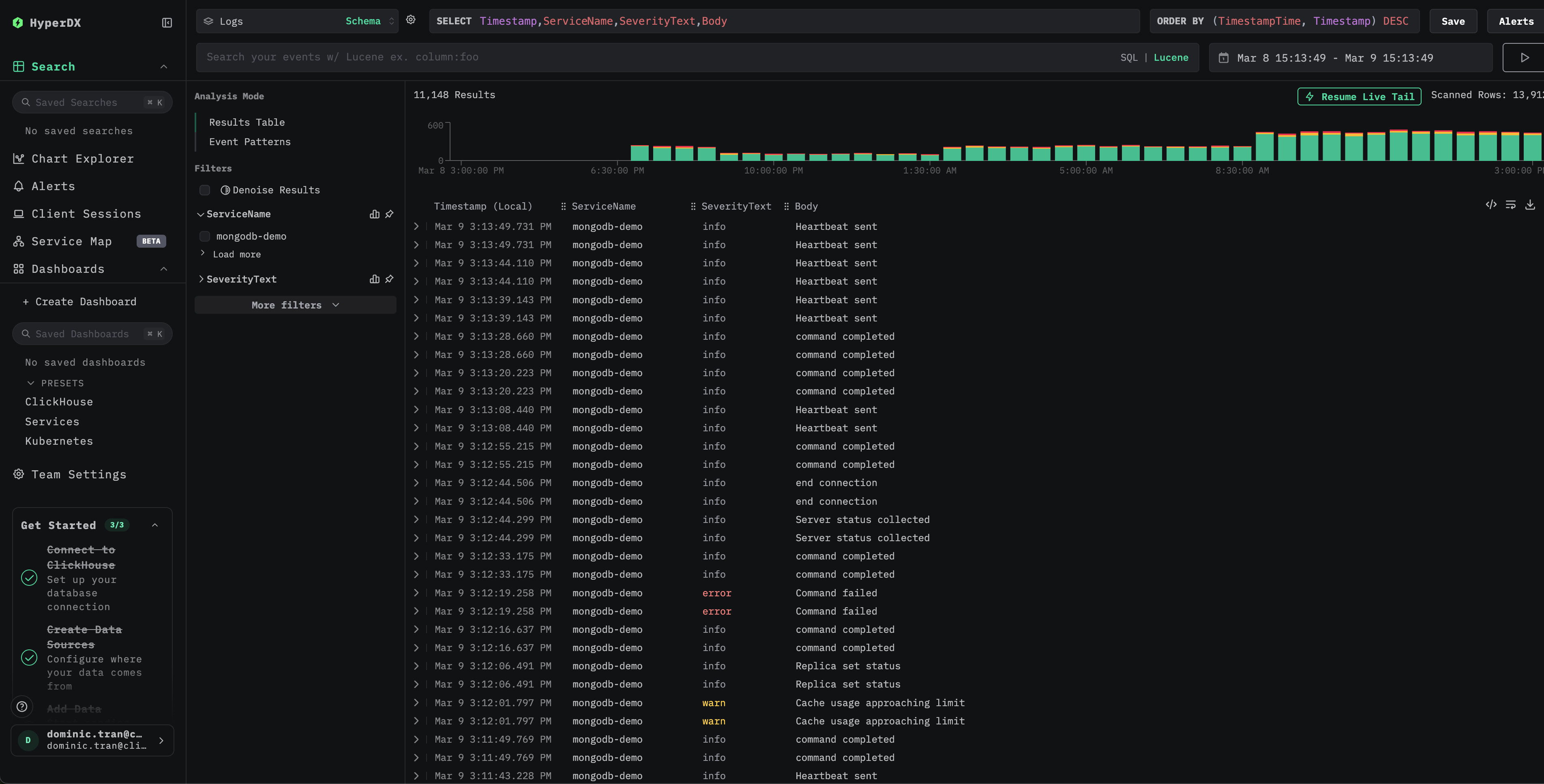
Проверка логов в HyperDX

После настройки войдите в HyperDX и убедитесь, что логи поступают:

Представление поиска по журналам MongoDB
Подробное представление логов MongoDB

Демо-набор данных

Протестируйте интеграцию MongoDB на предварительно подготовленном демонстрационном наборе данных, прежде чем настраивать продуктивные системы.

Загрузите демонстрационный набор данных

Загрузите пример файла логов:

curl -O https://datasets-documentation.s3.eu-west-3.amazonaws.com/clickstack-integrations/mongodb/mongod.log

Создайте тестовую конфигурацию коллектора

Создайте файл mongodb-demo.yaml со следующей конфигурацией:

cat > mongodb-demo.yaml << 'EOF'
receivers:
  filelog/mongodb:
    include:
      - /tmp/mongodb-demo/mongod.log
    start_at: beginning
    operators:
      - type: json_parser
        parse_from: body
        parse_to: attributes
        timestamp:
          parse_from: attributes.t.$$date
          layout: '2006-01-02T15:04:05.000-07:00'
          layout_type: gotime
        severity:
          parse_from: attributes.s
          overwrite_text: true
          mapping:
            fatal: F
            error: E
            warn: W
            info: I
            debug:
              - D1
              - D2
              - D3
              - D4
              - D5

      - type: move
        from: attributes.msg
        to: body

      - type: add
        field: attributes.source
        value: "mongodb-demo"

      - type: add
        field: resource["service.name"]
        value: "mongodb-demo"

service:
  pipelines:
    logs/mongodb-demo:
      receivers: [filelog/mongodb]
      processors:
        - memory_limiter
        - transform
        - batch
      exporters:
        - clickhouse
EOF

Запустите ClickStack с демо-конфигурацией

Запустите ClickStack с демо-логами и этой конфигурацией:

docker run --name clickstack-demo \
  -p 8080:8080 -p 4317:4317 -p 4318:4318 \
  -e CUSTOM_OTELCOL_CONFIG_FILE=/etc/otelcol-contrib/custom.config.yaml \
  -v "$(pwd)/mongodb-demo.yaml:/etc/otelcol-contrib/custom.config.yaml:ro" \
  -v "$(pwd)/mongod.log:/tmp/mongodb-demo/mongod.log:ro" \
  clickhouse/clickstack-all-in-one:latest

Проверьте логи в HyperDX

После запуска ClickStack:

  1. Откройте HyperDX и войдите в свою учетную запись (при необходимости сначала создайте ее)
  2. Перейдите в представление Search и выберите источник Logs
  3. Установите временной диапазон, включающий 2026-03-09 00:00:00 - 2026-03-10 00:00:00 (UTC)
Представление поиска логов MongoDB
Представление сведений о логе MongoDB

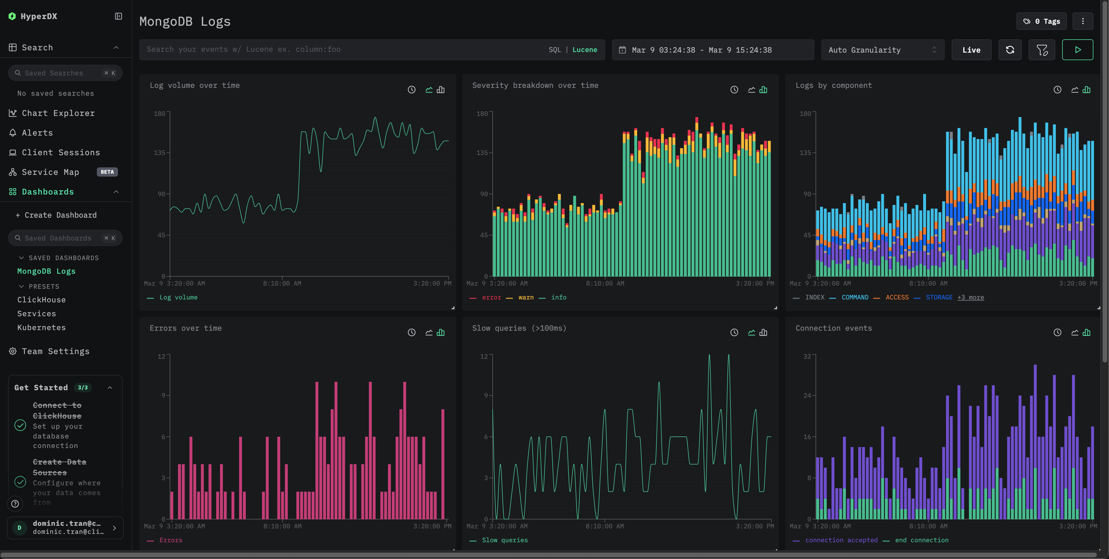
Панели мониторинга и визуализации

Скачать конфигурацию панели мониторинга

Импорт готовой панели мониторинга

  1. Откройте HyperDX и перейдите в раздел Dashboards.
  2. В правом верхнем углу откройте меню с многоточием и нажмите "Import Dashboard".
Import Dashboard
  1. Загрузите файл mongodb-logs-dashboard.json и нажмите Finish import.
Завершение импорта панели мониторинга логов MongoDB

Панель мониторинга будет создана со всеми заранее настроенными визуализациями

Для демо-набора данных установите временной диапазон, включающий 2026-03-09 00:00:00 - 2026-03-10 00:00:00 (UTC).

Панель мониторинга логов MongoDB

Устранение неполадок

В HyperDX не отображаются логи

Убедитесь, что в итоговую конфигурацию включён ваш приёмник filelog:

docker exec <container> cat /etc/otel/supervisor-data/effective.yaml | grep -A 10 filelog

Проверьте наличие ошибок в логах коллектора:

docker exec <container> cat /etc/otel/supervisor-data/agent.log

Логи обрабатываются некорректно

Убедитесь, что MongoDB выводит логи в формате JSON (4.4+):

tail -1 /var/log/mongodb/mongod.log | python3 -m json.tool

Если вывод не является корректным JSON, возможно, в вашей версии MongoDB используется устаревший текстовый формат лога (до 4.4). Вам нужно заменить оператор json_parser на regex_parser или обновить MongoDB до версии 4.4+.

Следующие шаги

  • Настройте оповещения для критических событий (всплески ошибок, пороговые значения для медленных запросов)
  • Создайте дополнительные панели мониторинга для конкретных сценариев использования (мониторинг набора реплик, отслеживание соединений)

Переход к промышленной эксплуатации

В этом руководстве для быстрой настройки используется встроенный в ClickStack OpenTelemetry Collector. Для развертываний в промышленной эксплуатации мы рекомендуем запускать собственный OTel Collector и отправлять данные в OTLP-эндпоинт ClickStack. См. раздел Отправка данных OpenTelemetry с конфигурацией для промышленной эксплуатации.